|
Große Verwirrung scheint es ja grundsätzlich um die Intervallschaltung der Scheibenwischer zu geben. Vor allem die so genannte „Automatik“ ist vielen neu oder fremd. Daher an dieser Stelle ein kleiner Einblick:
1. Funktion
Die grundlegende Bedienung ist in der Betriebsanleitung erläutert:
a) Scheibenwischerhebel im ersten Gang, Drehregler ganz nach links gedreht (rastet dort ein): Die Scheibenwischer laufen mit mittlerer Geschwindigkeit ohne Intervall.
b) Scheibenwischerhebel im ersten Gang, Drehregler nach rechts gedreht: Die Scheibenwischer laufen mit mittlerer Geschwindigkeit, nach ein paar Durchgängen pausieren sie in regelbaren Intervallen. In der zweiten Generation deaktiviert sich die Intervallschaltung automatisch bei Regen, bei der ersten Generation ist diese Automatik nicht bestätigt (mehr dazu unten).
c) Scheibenwischerhebel im zweiten Gang: Die Scheibenwischer arbeiten mit erhöhter Geschwindigkeit.
d) Scheibenwischerhebel in Nullstellung: Die Scheibenwischer fahren automatisch nach unten aus dem Sichtbereich. Ebenso bei den Intervallpausen.
1.1 Technische Umsetzung
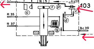
Wie ist das alles technisch umgesetzt worden? Das Intervallmodul befindet sich in der Lenkradverkleidung, links unter der Lenkstange. Das kleine Kästchen ist schnell herausgeschraubt und von den Anschlusskabeln getrennt. Mit gleich fünf Kabeln nimmt der Schalter Kontakt zur Außenwelt auf.
Die Intervalle werden mittels des Drehreglers an der Unterseite in ihrer Länge gesteuert, bzw. ganz abgeschaltet.
Nimmt man den grauen oder weißen Plastikdeckel ab (vorsichtig, zerbrechlich), kommt die Elektromechanik zum Vorschein. Auf den ersten Blick mag diese etwas verwirrend aussehen:
Besonders „geheimnisvoll“ erscheint eine kleine Spirale, die vier kleine Permanentmagneten anzieht und so einen Schalter geschlossen hält.
Ein Blick in das Werkstatthandbuch gibt Aufschluss: Es handelt sich bei diesem Bauelement um einen temperaturgesteuerten Magneten. Das heißt im „kalten“ Zustand ist die Spirale magnetisch und zieht die Magneten an, wird sie aber heiß, bricht das Magnetfeld zusammen. Hier kommt nun der gegenüberliegende Kolben ins Spiel: Er befindet sich auf der anderen Seite und ist an den Drehschalter gekoppelt, der aus der Lenkradverkleidung ragt:
Dies ist nämlich keineswegs ein Potentiometer, wie man vermuten könnte. Tatsächlich hat der Drehregler keinerlei Stromanschluss, mit der Drehbewegung steuert man lediglich den Kolben-Abstand zum Schalter darüber.
Und so funktioniert das ganze nun: Schaltet man den Scheibenwischer in die erste Stufe, so bezieht der Scheibenwischer-Motor seinen Strom über den geschlossenen Schalter, die Spirale wird zwangsläufig durchlaufen.
Da der Scheibenwischermotor aber einiges an Strom zieht, immerhin bis zu 12 Ampere, erwärmt sich die Spirale so lange, bis sie keine Magnetwirkung mehr hat. Nun schlägt das „Schalterpendel“ zum regelbaren Metallkolben gegenüber, weil an dieser Stelle ein Permanent-Magnetfeld herrscht. Der Schaltkreis mit der Spirale wird geöffnet und dort fließt kein Strom mehr.
Soweit so gut, doch so einfach ist es dann doch nicht. Schließlich wollen wir nicht, dass der Scheibenwischer irgendwo mitten auf der Scheibe stehen bleibt und unser Sichtfeld stört. Er soll grundsätzlich nach unten in Ruhestellung fahren und bis zum nächsten Intervall dort verbleiben. Aus diesem Grunde schließt der Schalter beim Öffnen einen Parallelstromkreis, der den Motor solange weiter mit Strom versorgt, bis dieser seine untenliegende „Nullstellung“ erreicht, die den zweiten Stromkreis nun auch unterbricht.
Jetzt fließt gar kein Strom mehr durch den Intervallschalter, die Scheibenwischer stehen und die Schaltung kühlt sich ab, insbesondere die kleine Heizspirale. Ist sie weit genug abgekühlt, baut sich an ihrer Seite wieder das Magnetfeld auf und sie „entreißt“ den Schalter wieder der Magnetkraft des gegenüberliegenden Kolbens.
Damit erklären sich auch die regelbare Intervalle mittels Drehschalter: Je näher man den Kolben an den Schalter dreht, desto höher ist seine Magnet-Gegenkraft zur Heizspirale, desto eher gelingt es ihm, den Schalter auf seine Seite zu ziehen. Gleichzeitig erhitzt sich die Spirale nicht so stark und kühlt auch schnell wieder so weit ab, das sie stärker wird: Das Intervall ändert sich.
In späteren Generationen ist die Elektromechanik etwas überarbeitet und verbessert worden: Parallel zum thermogesteuerten Magneten mittels Spirale ist in der neuen Versionen ein kleiner Elektromagnet parallel geschaltet
Dieser E-Magnet verstärkt die Magnetwirkung und hält den Schalter länger im geschlossenen Zustand, die Spirale muss sich mehr erwärmen, bis das Magnetfeld zusammenbricht.
1.2 Automatikmodus
Wie kommt nun der Automatik Modus zustande? Die Schaltung mit der Erhitzung ist so ausgeklügelt, dass sich die Spirale nur dann genug erhitzt und ihre Magnetwirkung verliert, wenn der Scheibenwischer im „Trockenen“ läuft. Denn dann ist es für den Motor schwerer, die Wischergummis über die trockene Scheibe zu ziehen, er braucht mehr Leistung und zieht mehr Strom. Das wiederum erhitzt die Spirale solange, bis der Schalter aufgeht.
Läuft aber der Scheibenwischer über eine nasse Scheibe, so gleitet er wesentlich leichter und zieht nicht so viel Strom, ergo: Die Spirale erhitzt sich nicht genug und hält den Schalter dauerhaft geschlossen. Solange, bis die Scheibe mangels Regens trocken ist und der Motor mehr Strom braucht… usw…
So einfach ist das! Zur Aktivierung der Schaltung muss man den Drehschalter auch nicht zum Anschlag drehen, denn dadurch werden die Heizspirale und damit das Intervall einfach nur komplett überbrückt. Dies hat mit der Intervallschaltung somit rein gar nichts zu tun!

Ein kleiner Pin drückt einen Kontakt runter
und überbrückt so die Intervallschaltung
Anmerkung:
Es entzieht sich leider der Kenntnis, ob der Regen-Automatikmodus nur mit der neuen, verbesserten Modulversion besteht, oder ob auch die alte Version ohne Zusatzspule diesen Luxus bietet. Leider findet man zur Automatik keinerlei Dokumentationen in den Werkstattunterlagen, daher: Wenn ein Leser ein „altes“ Intervallmodul verbaut hat, und der Automatikmodus dennoch funktioniert, bitte Bescheid geben!!
1.3 Zweiter Gang
Schaltet man die Scheibenwischer weiter in den zweiten Gang, so fließt durch die große Spule unten der Strom und öffnet den Schaltkreis der Rücklaufstromes, so dass der Scheibenwischer garantiert deaktiviert ist, selbst wenn er gerade auf dem Rückweg zur Nullstellung sein sollte.
Die höhere Geschwindigkeit kommt einfach durch einen zweiten Stromkreis mit zweiter Wicklung im Wischermotor. Diese ist so ausgelegt, dass der Motor schneller läuft. Eine Wischautomatik oder Intervallschaltung gibt es in diesem Modus nicht!
2. Fehlerbehebung
Die Schaltung ist eigentlich primitiv, kann aber wie jede Elektromechanik durch Verschleiß ausfallen.Vorher sollte man aber auf jeden Fall überprüfen:
- Liegt kein Fehler im Kabelbaum vor?
- Funktioniert der Scheibenwischermotor einwandfrei ?
- Haben die Kontaktlaschen des Intervallmoduls Kontakt? Sie können im Laufe der Zeit korrodieren
- Außerdem ist auf jeden Fall zu prüfen, ob alle Kabel richtig angeschlossen sind: Farbcodierung mit Schaltplan vergleichen, zur Not durchmessen.
Fällt all dies als Fehlerquelle aus, sucht man beim Intervall-Modul. Hier ein Überblick über die möglichen, inneren Defekte:
2.1 Scheibenwischer funktionieren in der ersten Stufe gar nicht
Sollte der Fehler nicht im Kabelbaum liegen, bedeutet dies, dass der Strom nicht durch das Intervallmodul fließt, sondern irgendwo „gestoppt“ wird. Neben den äußeren Kontakten (Korrosion) kommt nur der interne „Thermoschalter“ in Frage. Im normalen, „kühlen“ Ruhezustand muss er den oberen Kontakt schließen:
Bei manchen Schaltern hat sich durch das häufige Erhitzen eine kleine Rußschicht gebildet, die isolierend zwischen den Kontakten wirkt und so keinen Strom fließen lässt. Mit einem dünnen Papier und nicht zu aggressivem Reinigungsmittel lässt sich der Schalter säubern. Auf keinen Fall sollte man Feilen oder Schmirgelpapier benutzen, denn das zerstört die veredelte Oberfläche der Kontaktplättchen und sie arbeiten danach nicht mehr so zuverlässig. Wenn natürlich die Kontakte eh schon stark angegriffen sind, dann muss man sowieso mit häufigeren Wartungsarbeiten rechnen.
Hat man den Schalter vorsichtig gereinigt, überprüft man, ob er mechanisch schalten kann und prüft den Durchgang ganz einfach mit einem Widerstandsmesser.
Nun müsste auf jeden Fall der erste Gang der Scheibenwischer funktionieren. Tut er es nicht und sind alle Kontakte gut, kann es nur noch am Lenkradhebel liegen, doch das ist nicht Thema dieses Artikels.
2.2 Scheibenwischer funktionieren, aber es gibt kein Intervall
Die Intervallschaltung ist, wie schon erläutert, nur dann deaktiviert, wenn der Drehschalter ganz nach links auf Anschlag gedreht ist. Man merkt das auch an einem kleinen Einrasten. Dreht man den Schalter ganz nach rechts zum Anschlag, befindet er sich im besonders langsamen Modus. Zur Funktionsüberprüfung drehen wir ihn daher ganz nach rechts und aktivieren den Scheibenwischer im ersten Gang. Nun müssten die Scheibenwischer ein paar Mal hin und hergehen, das Intervall stellt sich nicht sofort ein. Warum? Weil die Schaltung sich ja erst einmal erhitzen muss. Nach ein paar Wischdurchgängen sollten die Scheibenwischer aber nun stehen bleiben.
Anmerkung: Diesen Test kann man natürlich nur im Trockenen machen, denn wir erinnern uns: Bei nasser Scheibe ist die Intervallschaltung stets NICHT aktiv ;)
Bleiben die Scheibenwischer selbst nach einer Minute Trockenlauf nicht stehen, sondern schleppen sich immer weiter qualvoll über die trockene Windschutzscheibe, so liegt der Defekt vermutlich in Bezug zum Intervallmodul. Offensichtlich erhitzt sich unsere Thermogesteuerte Wippe nicht genug, um den Stromkreis zu unterbrechen. Dies kann mehrere Ursachen haben:
a) Im einfachsten Fall sind die Scheibenwischerarme zu locker und üben nicht genügend Druck auf die Wischblätter aus. Daher sollte man zunächst die Anzugsmomente der Wischachsen überprüfen. Im Werkstatthandbuch sind 1 bis 1,4mkg empfohlen. Sind sie zu locker, zieht man sie fest und kontrolliert erneut die Funktion. Es kann auch sein, dass die Wischerblätter nicht original sind und zu wenig Reibung erzeugen. In diesem Fall sind möglichst originale Scheibenwischerblätter einzusetzen. Mit „Bosch Twin 790“ funktioniert die Intervallschaltung.
b) Der Überbrückungsschalter auf der Unterseite, der normalerweise nur durch den Pin des Drehschalters geschlossen werden soll, ist möglicherweise verbogen und überbrückt die Heizspirale dauerhaft:
Im Ruhezustand muss der Schalter geöffnet sein, wie im Bild oben. Ist er permanent geschlossen, haben wir den Fehler schon gefunden. In dem Fall muss man ihn vorsichtig, aufbiegen, dass er nur dann geschlossen ist, wenn der Pin draufdrückt.
c) War der Schalter nicht die Fehlerquelle, kontrollieren wir den Thermoschalter: Hat er genügend Spielraum zu öffnen? Oder ist er so verbogen, dass er dauerhaft geschlossen ist? Das ist der ungünstigste Fall, da sich dann die Schaltung viel zu sehr erhitzt.
d) Sind die Punkte a) bis c) ohne Mängel, verbleiben nur die Permanent-Magnete. Wahrscheinlich ist der Kolben am Drehschalter zu weit vom Thermokontakt entfernt und übt daher keine genügend große Gegenkraft aus.
Der Drehschalter ist nach rechts auf Anschlag zu drehen, die Inbusschraube zu lösen und der Metallkolben vertikal nächstmöglich an den Thermokontakt zu schieben, so dass dieser noch genügend Spielraum hat, zu schalten (ca. 1mm Abstand).
Wenn möglich, schließt man den Schalter an einer Stromquelle an oder beobachtet ihn geöffnet im Auto (Achtung: Der Scheibenwischermotor zieht bis zu 12A!). Erhitzt sich die Spirale wie gewünscht und springt die Wippe trotz aller Maßnahmen nicht um, ist wahrscheinlich der Magnetkraft am Drehschalter im Laufe der Jahre zu schwach geworden. Das wird schwer zu reparieren, weil hier die Permanent-Magneten gewechselt werden müssten.
2.3 Intervall funktioniert, aber Scheibenwischer bleiben stets mitten auf der Scheibe stehen
Gehen die Scheibenwischer zwar in Intervallen, aber bleiben in den Ruhepausen einfach stehen, anstatt in die untenliegende Nullstellung zu fahren, liegt dies am Rücklaufstromkreis:
a) Im ersten Schritt prüfen wir, ob die Rücklaufschaltung der Scheibenwischer funktioniert. Dies ist ganz einfach: Man dreht den Intervallregler nach links, bis er einrastet und deaktiviert so die Intervallschaltung. Nun schaltet man den Scheibenwischer einfach kurz an und direkt, während des Wischvorgangs, wieder aus. Fährt er grundsätzlich wieder automatisch in die Nullstellung, so ist die Rücklaufschaltung in Ordnung. Bleibt er aber sofort beim Ausschalten mitten auf der Scheibe stehen, sprich man muss das Ausschalten so timen, dass er gerade unten ist, dann liegt der Fehler nicht im Intervallmodul, sondern entweder im Blinkerhebel, im Kabelbaum oder im Wischermotor selbst.
b) Laufen die Wischer bei obigem Test immer korrekt zurück, nur in den Intervallpausen nicht, dann liegt der Fehler im Intervallmodul: Ist die Thermokontakt warm, soll er sich öffnen und den Parallelstromkreis für den Rücklauf, wie bereits beschrieben, schließen.
Mit höchster Wahrscheinlichkeit ist der Schalter so verbogen oder verdreckt, dass er den unteren Kontakt nicht schließt. Daher sollte man ihn reinigen und den Durchgang messen.
c) Funktioniert auch der Thermoschalter einwandfrei, verbleibt als Fehlerquelle im Intervallmodul nur noch der kleine Schalter unter der großen Spule. Im Ruhezustand muss dieser Kontakt stets geschlossen sein:
Ist der Schalter nicht wie oben geschlossen, sondern permanent geöffnet, ist der Rücklauf ebenfalls deaktiviert. Auch hier sollte man sich nicht auf seine Augen verlassen, sondern den Durchgang nachmessen. Bei Fehlfunktion ist er zu reinigen bzw. so zu biegen, dass er im Ruhezustand geschlossen ist, durch den Pin in der Spule aber geöffnet werden kann.
2.4 „Der erste Gang funktioniert, der zweite, schnellere Gang nicht“
Neben korrodierten Kontaktlaschen kommt nur die große Elektrospule als Fehler in Frage: Durchgang messen. Außerdem ist der Schalter unter der Spule zu prüfen. Öffnet er sich nicht, wenn die Spule Strom bekommt, dann versorgt er zeitgleich die langsame Wicklung des Motors und führt zu Störungen.
2.5 Die Intervallschaltung funktioniert, aber ist nicht regenabhängig
In manchen Fällen mag es auch passieren, dass die Intervallschaltung problemlos funktioniert, aber bei Regen die Scheibenwischer nicht wie oben beschrieben immer weiter laufen, sondern grundsätzlich in Intervallen pausieren. Das kann nur einen Grund haben: Die Spirale wird stets so stark erhitzt, dass sie das Intervall auslöst.
Im ersten Test drehen wir den Schalter nach links, aber nicht auf Anschlag, sondern auf das schnellste Intervall kurz vor dem Einrasten. Läuft der Scheibenwischer auch bei ganz nasser Scheibe immer noch nicht durch, sondern pausiert in Intervallen, bewirken die Scheibenwischer zuviel Last. Das kann verschiedene Ursachen haben:
a) E
Erhöhte Reibung kann auch durch die sonstige Mechanik (Achsen und die Querverstrebung) entstehen. Hier sollte man alles auf Leichtgängigkeit überprüfen, gegebenenfalls reinigen und fetten.
b) Der Wischermotor könnte überholungsbedürftig sein. Um dies zu überprüfen, muss man ihn ausbauen und seine Leistungsaufnahme mit den angegebenen Werten im Werkstatthandbuch vergleichen (Seite 560-0).
c) Fallen alle obigen Punkte als Fehlerquellen aus, dann ist der Metallkolben am Drehschalter im Intervallmodul falsch justiert: Er übt eine zu starke Gegenkraft aus. Mittels der Inbus-Schraube kann man ihn lockern und vertikal verschieben.
Man sollte ihn ganz nach unten, weg von dem Thermoschalter, schieben und sich dann von unten dem „Sweetspot“ nähern, ab dem die Intervallschaltung funktioniert. Der Schalter st vorher nach links zu drehen, kurz vor dem Einrasten. Danach muss man den Magneten wieder fixieren. All dies ist bei trockener Scheibe durchzuführen.
Und noch einmal die Anmerkung: Ich weiß nicht, ob die alte Generation diesen Automatikmodus überhaupt bietet, oder nur die neue mit Zusatzspule. Wenn jemand das weiß, bitte Bescheid geben!
3. Fazit
Es ist schon beeindruckend, was sich die Konstrukteure damals, ganz ohne Elektronik haben einfallen lassen und wie zuverlässig und schön das Intervallmodul arbeitet, wenn alles korrekt justiert ist. Wie einfach dies ist, zeigt ja diese Anleitung.
Die obigen Tests und eventuelle Korrekturmaßnahmen lohnen sich auf jeden Fall, sollten aber nur von Bastlern mit ein wenig Erfahrung in Sachen Elektromechanik durchgeführt werden. Bei Arbeiten am angeschlossenen, geöffneten Schalter ist Vorsicht geboten: Durch Unachtsamkeit kann man schnell einen Kurzschluss provozieren. Es ist grundsätzlich empfehlenswert, statt im Auto den Schalter an ein in Spannung und Leistung regelbares Elektroniker-Netzteil anzuschließen.
Im Werkstatthandbuch ist die Funktion des Moduls übrigens hervorragend detailliert technisch erläutert, mit Schaltungsdiagrammen in diversen Schalterstellungen. Für technisch Interessierte lohnt sich die Lektüre (Band 1, Seite 560-0 ff.)!
Ekkehart Schmitt
|